| 提交询价信息 |
| 发布紧急求购 |
价格:电议
所在地:北京
型号:
更新时间:2016-01-13
浏览次数:1855
公司地址:北京大兴区亦庄开发区万源街18号1号楼403室
![]()
王瑛(先生) 经理

北京汉唐鸿基环保科技有限公司成立以来,专业从事各类水处理设备及配件的供应,以技术咨询、设备制造、设备安保服务、设备及零配件批发、零售等方式,活跃在国内水处理领域。
公司以引进国内外先进技术、开发制造适合中国国情的先进水处理设备为己任。通过引进美国DOW(陶氏)FilmTec、美国HYDRANAUTICS(海德能)、韩国CSM(世韩)、日本TORAY(东丽)等公司的膜技术及产品,美国Fleck(富来)、Autotrol(阿图祖)自动控制阀等产品,及时向用户展示国内外先进的水处理技术和产品。
北京汉唐鸿基环保科技有限公司致力于开发基于高新技术的水环保解决方案和产品,以追求客户满意为己任,从满足客户需求、降低投资成本及确保工程质量和安全的角度,致力于满足国内生产需求、实施工程的最佳设备配置,全程跟踪、完善服务于企业用户,不断地为客户提供最佳的专业化服务,用最优化技术回报社会。
我公司主要业务:
● 饮用水(纯净水、矿泉水等)设备
● 工业除盐(反渗透、电渗析、离子交换、EDI等)设备
● 工业软化水设备
● 水质净化设备(除砂、除铁、除锰、除盐、除氧、过滤等)
● 紫外线、臭氧等消毒设备
● 景观喷泉及泳池等水循环设备
● 家用及商用软水器、纯水机等水处理设备
● 大量批发各类水处理设备及配件
产品应用领域:
● 食品行业用水:饮用纯净水、矿泉水、果汁、饮料、酒类、乳业、保健品等;
● 电子行业用水:集成电路、硅晶片、显像管、电极箔、半导体、电镀等冲洗用纯水及超纯水;
● 医药行业用水:大输液、针剂、生物、化验室、肾透析等;
● 楼宇社区优质供水:宾馆酒店、房产物业、机场办公楼、学校、机关单位、家庭、写字楼等;
● 锅炉软化水:市政热力公司燃油燃气锅炉、火力发电厂锅炉、厂矿中低压锅炉动力系统;
● 化工行业用水:化工循环水、化工产品制造、化妆品、纺织印染、洗涤剂、基因工程等;
● 工业产品制造用水:飞机、汽车、家用涂装、涂料、精细加工清洗等;
● 其它:海水及苦咸水淡化、中央空调循环水、养殖、游泳池用水等
| HT | 进水口径: | 15-200(mm) | |
| 产水量: | 0.125-100T/H | 规格: | 4021-8040 |
| 工作压力: | 150-225(psi) |



纯净水设备简介:
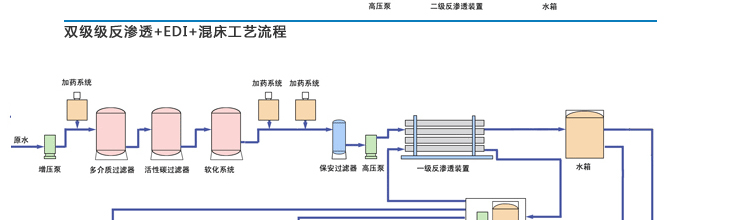
我公司是北京市一家专业的纯净水设备制造及销售商,纯净水设备涵盖反渗透、混床、复床、电渗析、EDI等多种工艺,本页面着重介绍反渗透工艺,如需要其它工艺设备,请查看我公司其它相关产品页面,或直接与我公司联系,以获得相关产品信息或相关帮助,感谢您对我公司产品的关注和支持!
我公司设计的反渗透纯净水设备可根据各地水质的具体情况、动态参数(水温、浊度、 PH 值、电导率等)、使用年限和用户对水质水量的要求,采用计算机模拟系统进行设计、分析、优化设计方案。




纯净水设备-反渗透原理:
Reverse Osmosis 逆渗透为现有科技中有效的水处理方式之一,它能有效地处理水中盐类(如钙、镁等硬度杂质)、重金属、化学残留物质达百分之九十五以上。RO逆渗透水处理科技在今日已是到处可见,如海水淡化系统、电子超纯水精炼系统、生物制药、洗胃、化妆品生产制造、饮料、包装水乃至于一般家庭过滤使用。
逆渗透是一种在压力驱动下,借助半透膜的选择截留作用,将溶液中的浴质与溶剂分开的分离方法。目前被广泛的应用于各种液体的分离与浓缩。水处理工艺中,将水中无机离子、细菌、病毒、有机物及胶质等杂质去除,以获得高质量的水。
反渗透是采用高分子选择透过膜,用分离手段来去除水中无机盐、糖类、氨基酸、BOD、COD、细菌、病毒、色素、热源等,以达到水的脱盐纯化目的。反渗透膜的孔径只有 0.001,是大肠杆菌的1/600。反渗透的原理是水与溶液以渗透膜相隔,水则向溶液相渗透,后达至平衡,在两相之间产生渗透压,若在溶液相上加入渗透压,则溶液相中的水就会向水相反方向渗透过去。利用反渗透而取得脱盐水,即原水在足够的压力下,通过渗透膜而变成纯净的水,没有通过膜的水溶解物、悬浮物经污水口排出。根据原水水质的不同(自来水、地下水、江河水、水库水、苦碱水、海水等)可附加不同的设置来制造相同的纯净水。产水电导率 ≤10μs 。
二级反渗透是采用一经反渗透的产出水作为原水,进行第二次反渗透的净化,产水电导率 ≤ 0.5μs 。各项指标均达到药典 2000 版的要求(不需蒸馏)。
在饮用纯净水方面已经广泛应用。反渗透技术常应用于预除盐处理,能够使离子交换树脂的负荷减轻 90% 以上,树脂的再生剂用量也减少 90% 。因此,不仅节约运行费用,而且还利于环境保护。反渗透独特的水处理技术是其它净水方法如蒸馏、电渗析、离子交换等无法达到的。
纯净水设备型号(参考):

纯净水设备产品应用领域:
● 食品行业用水:饮用纯净水、矿泉水、果汁、饮料、酒类、乳业、保健品等;
● 电子行业用水:集成电路、硅晶片、显像管、电箔、半导体、电镀等冲洗用纯水及超纯水;
● 医药行业用水:大输液、针剂、生物、化验室、肾透析等;
● 楼宇社区优质供水:宾馆酒店、房产物业、机场办公楼、学校、机关单位、家庭、写字楼等;
● 锅炉软化水:市政热力公司燃油燃气锅炉、火力发电厂锅炉、厂矿中低压锅炉动力系统;
● 化工行业用水:化工循环水、化工产品制造、化妆品、纺织印染、洗涤剂、基因工程等;
● 工业产品制造用水:飞机、汽车、家用涂装、涂料、精细加工清洗等;
● 其它:海水及苦咸水淡化、中央空调循环水、养殖、游泳池用水等。
免责声明:以上所展示的[ 反渗透]信息由会员[北京汉唐鸿基环保科技有限公司]自行提供,内容的真实性、准确性和合法性由发布会员负责。